Reliability Engineering
We built a URL shortener that doesn’t just pass tests — it survives production conditions. The service runs as 2 replicated containers behind Nginx, enforces 70%+ test coverage on every PR, self-heals from container crashes and Redis failures without human intervention, and has a full observability stack (Prometheus, Grafana, Loki, Alertmanager) that fires alerts within 90 seconds of a failure. 177 tests across unit, integration, performance, and coverage-gap categories run in CI before any merge is allowed.
🥉 Bronze — The Shield
Health Endpoint
GET /health returns 200 {"status": "ok"} at all times as a liveness probe.
GET /health/ready executes a live SELECT 1 against PostgreSQL. Returns 200 {"status": "ok"} when the DB is reachable, 503 {"status": "unavailable"} when it is not — tested explicitly in tests/test_coverage_gaps.py::TestHealthReadyFailure.
curl http://localhost/health
# → {"status": "ok"}
curl http://localhost/health/ready
# → {"status": "ok"}
Unit Tests
Tests live in tests/ and are run with pytest. Unit tests cover pure functions with no I/O:
| File | What it tests |
|---|---|
test_health.py |
/health and /health/ready responses |
test_unit.py |
generate_short_code() — length, charset, uniqueness; all 4 validators — missing fields, wrong types, invalid email |
test_unit_modules.py |
API key auth (missing/wrong/correct key, exempt paths); middleware X-Request-ID propagation |
test_coverage_gaps.py |
503 on DB failure, 405 method-not-allowed, 500 internal error — all return clean JSON |
CI Runs Tests on Every PR
The unit-tests.yml GitHub Actions workflow runs on every PR to dev or main. It spins up real Postgres and Redis service containers, runs the full test suite, and posts results directly on the PR.
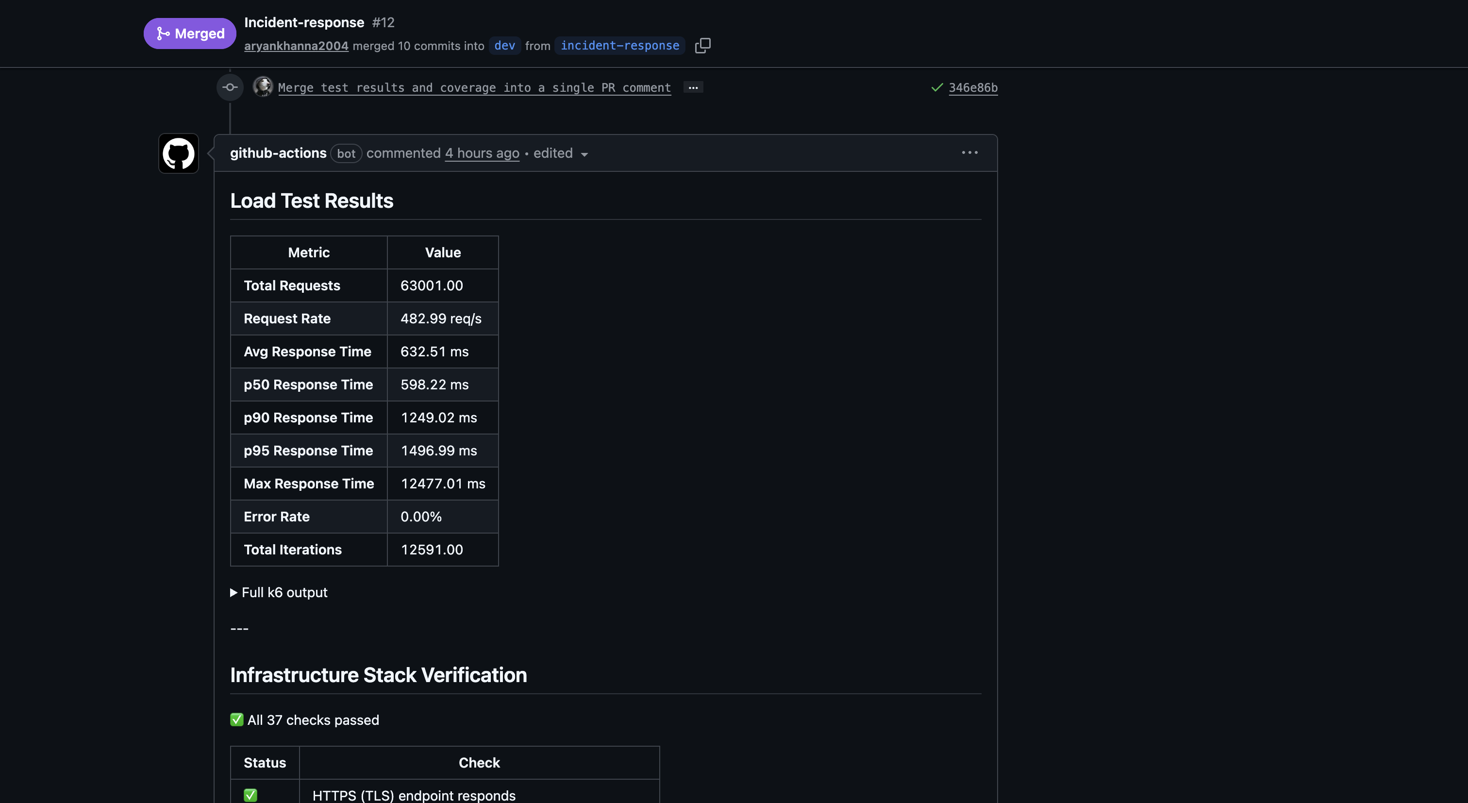
PR #12 — bot posts coverage report (91%) and test summary (174 passed, 0 failed):


🥈 Silver — The Fortress
Coverage ≥ 50% (Actual: 91%)
The CI pipeline enforces a hard minimum with --cov-fail-under=70. The actual coverage on the latest branch is 91%, well above both the Silver (50%) and Gold (70%) thresholds.
uv run pytest --cov=app --cov-report=term-missing --cov-fail-under=70
If coverage drops below 70%, pytest exits with code 1 and the PR cannot be merged.
Integration Tests
Integration tests hit real API endpoints against a live PostgreSQL database. Every test runs against a freshly truncated database via conftest.py:
| File | What it tests |
|---|---|
test_urls.py |
POST /urls → DB write → GET /urls/{id} → PUT → DELETE; short code uniqueness; event auto-created on URL creation |
test_users.py |
Full user CRUD; pagination; bulk CSV import via POST /users/bulk |
test_events.py |
Event created on URL creation; response field shapes match OpenAPI spec |
test_integration_routes.py |
Redirect flow (302/410/404); delete cascades; cursor pagination; v1 prefix routes; full event CRUD |
The Gatekeeper — CI Blocks Failed Merges
All 3 checks must be green before a PR can merge:
- Unit Tests —
--cov-fail-under=70blocks on coverage regression or any test failure - Load Tests — full stack must be healthy and pass 37 infrastructure checks
- CI/CD — ruff lint must pass
A real failed run on PR #11 — a flaky cascade-delete test caused the unit test job to fail on a mid-development push, blocking the merge until fixed:

The run shows
Status: Failurewith annotationpytest ► tests.test_integration_routes.TestDeleteUser ► test_users_urls_deleted_on_cascade. The developer added a timing fix in commit02fc8f1and the subsequent run passed, unblocking the merge.
PR #12 merged with all 3 checks passing:

Error Handling Documentation
Every error returns a JSON object — Python stack traces never reach the client.
| Scenario | Status | Response |
|---|---|---|
| Resource not found | 404 |
{"error": "URL not found"} |
| Short code not found | 404 |
{"error": "Not found"} |
| Deactivated URL redirect | 410 |
{"error": "URL is deactivated"} |
| Method not allowed | 405 |
{"error": "Method not allowed"} |
| Missing/bad JSON body | 400 |
{"error": "JSON body required"} |
| Validation failure | 400 |
{"field": "error message"} per field |
| Invalid URL format | 400 |
{"original_url": "original_url must be a valid URL starting with http:// or https://"} |
| Duplicate username or email | 409 |
{"error": "..."} |
| Unauthorized (API key) | 401 |
{"error": "Unauthorized"} |
| DB unreachable | 503 |
{"status": "unavailable"} |
| Unhandled exception | 500 |
{"error": "Internal server error"} |
🥇 Gold — The Immortal
Coverage ≥ 70% (Actual: 91%)
Already shown above. The 9 test files collectively cover 91% of application code lines.
Graceful Failure — Bad Input Returns Clean JSON
Sending garbage to the API returns structured errors, not crashes. These are all covered by integration tests:
# Missing required field
curl -X POST /urls -d '{}' -H 'Content-Type: application/json'
# → 400 {"user_id": "required", "original_url": "required", "title": "required"}
# Non-integer ID
curl -X POST /events -d '{"url_id": "abc", ...}'
# → 400 {"url_id": "must be an integer"}
# Deactivated URL
curl /urls/abc123/redirect
# → 410 {"error": "URL is deactivated"}
# DB down
curl /health/ready
# → 503 {"status": "unavailable"}
Chaos Mode — Container Kill and Auto-Restart
Docker Compose is configured for automatic recovery with no human intervention:
# docker-compose.yml → https://github.com/RETR0-OS/MLH_PE_URL_Shortener/blob/dev/docker-compose.yml
restart: unless-stopped
stop_grace_period: 30s
deploy:
replicas: 2
restart_policy:
condition: on-failure
max_attempts: 5
delay: 5s
update_config:
order: start-first # new replica healthy before old one stops
What this means:
restart: unless-stopped— Docker restarts the container automatically on any crash, OOM kill, or process exit- 2 replicas — one dying does not take the service down; Nginx routes around it
stop_grace_period: 30s— in-flight requests complete before a planned stop kills the processdepends_on: condition: service_healthy— the app never starts until Postgres and Redis pass their health checks, preventing crash-loops on startup
Chaos test script at scripts/chaos-test.sh automates the kill-and-verify loop:
# Kill all app replicas, wait for ServiceDown alert to fire, restart, verify recovery
bash scripts/chaos-test.sh --service-down
# Kill Redis, verify circuit breaker kicks in (zero 5xx), wait for RedisDown alert, restore
bash scripts/chaos-test.sh --redis-down
Each scenario: stops the service → polls Alertmanager API until the alert fires (~70–90 s) → restarts the service → polls /health/ready until 200 returns. The script exits non-zero if any step times out.
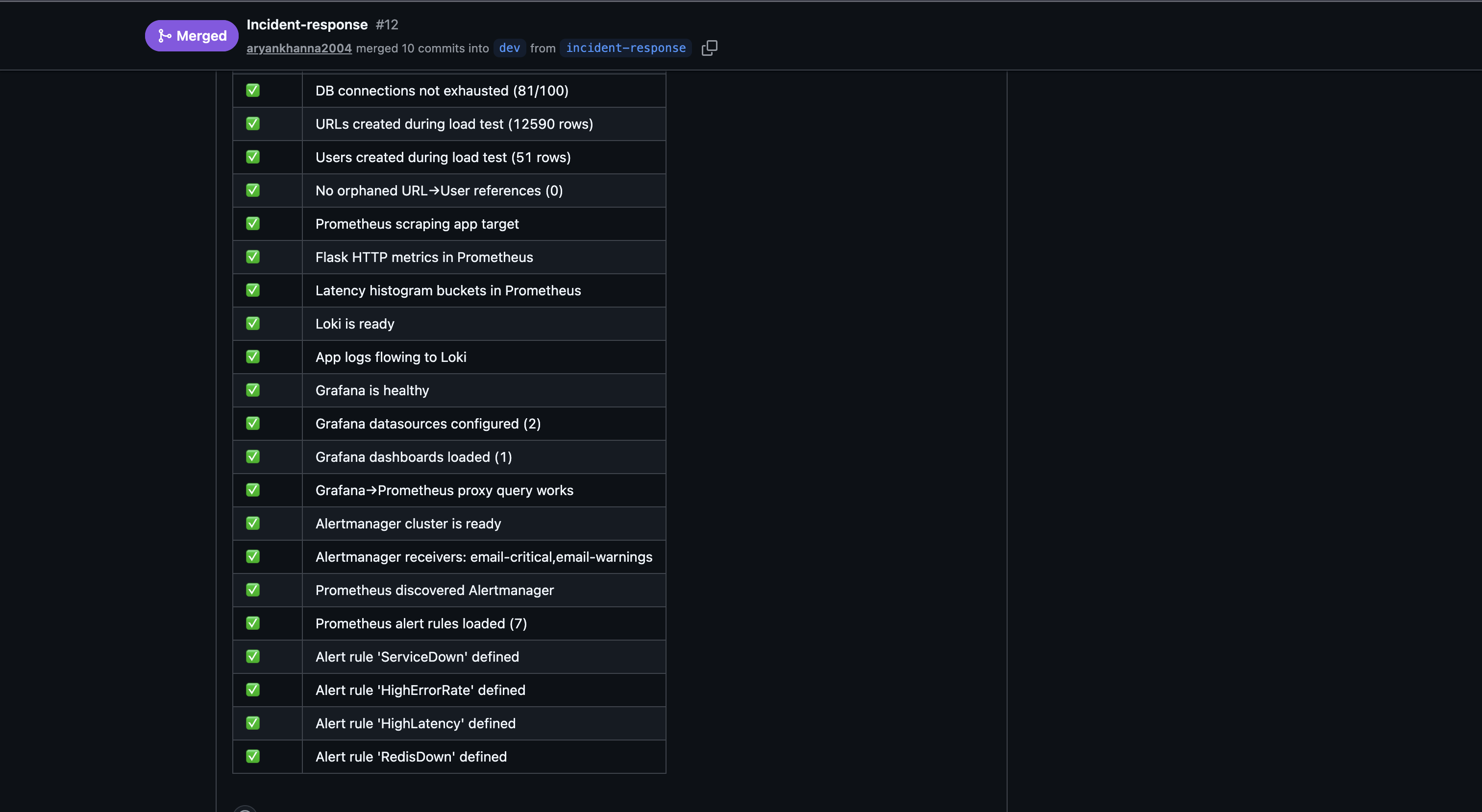
The load-tests.yml CI workflow also acts as automated chaos verification on every PR — it runs 500 VUs against the stack and confirms REPLICA_COUNT >= 2, Redis caching is active, and all 37 infrastructure checks pass:



Failure Modes Documentation
| Failure | Detection | Recovery |
|---|---|---|
| App container crashes | Docker restart policy | Restarted within 5 s; second replica absorbs traffic |
| App OOM killed (> 384 MB limit) | Docker restart; HighMemoryUsage alert |
Same restart flow |
| PostgreSQL unavailable | /health/ready → 503 |
restart: unless-stopped; app reconnects via connection pool |
| Redis unavailable | Circuit breaker (< 1 s detection); RedisDown alert fires in ~75 s |
restart: unless-stopped; reads fall through to Postgres; zero 5xx errors; cache refills on recovery |
| Bad input from client | Validation layer returns 400/409/410 before any DB write | No state change; structured JSON error |
| Duplicate record insert | DB unique constraint → IntegrityError caught → 409 |
No crash, no data corruption |
| N+1 query regression | test_performance.py catches it in CI pre-merge |
PR blocked until fix |
| One replica dies under load | Nginx upstream health check detects it | Docker restarts replica; Nginx adds it back once healthy |
| Broken code in PR | --cov-fail-under=70 + failing tests = failed check |
Merge blocked; fix required |
| Deploy fails health check | deploy.yml polls /health for 30 s; exits non-zero on timeout |
Workflow fails, old containers keep running, team notified via GitHub Actions |
Continuous Deployment — Auto-Deploy on Merge to Main
Every merge to main triggers the deploy.yml GitHub Actions workflow, which SSHs into the production DigitalOcean droplet and runs a full rebuild:
- Pull latest —
git pull origin mainon the droplet - Rebuild containers —
docker compose up -d --build --remove-orphansrebuilds only changed images - Health gate — the workflow polls
GET /healthfor up to 30 seconds; if the app doesn’t come healthy, it dumps container logs and fails the workflow - Concurrency lock — only one deploy runs at a time (
concurrency: deploy-production), preventing race conditions from back-to-back merges
The deploy pipeline uses GitHub Secrets for credentials (DROPLET_IP, DROPLET_USER, DROPLET_PASS) — no secrets are stored in the repository.
Combined with Docker’s start-first update policy, this gives us zero-downtime continuous deployment: new replicas are healthy and serving before old ones stop, and the CI gate ensures broken code never reaches main in the first place.
🚀 Beyond the Rubric
The rubric asked for a health endpoint, some tests, and a restart policy. We treated those as the floor, not the ceiling.
| What | One line |
|---|---|
| CD pipeline — auto-deploy on merge | deploy.yml SSHs into the DigitalOcean droplet, rebuilds containers, and health-checks the app — no manual deploy steps |
| PR checklist template | Every PR must complete a structured checklist covering code quality, testing, CI gates, production impact, and docs before merge — nothing ships unchecked |
| k6 in CI on every PR | load-tests.yml fires 500 VUs at the full stack before any merge; results posted as a bot comment |
| Automated chaos script | chaos-test.sh runs inject → alert → restore → verify with no manual steps; exits non-zero if anything times out |
| Nginx load-balancing across 2 live replicas | One container dying drops zero requests — Nginx routes around it while Docker restarts the failed one |
| Redis circuit breaker | Redis failure falls through to direct Postgres reads with zero 5xx errors, verified by the chaos script |
| 91% coverage — 21 pts above Gold | Dedicated gap tests cover the error handler branches (503, 405, 500) that happy-path tests miss |
| N+1 query detection as a CI gate | test_performance.py counts SELECT statements per endpoint; lazy-loading bugs fail the PR before they ship |
start-first rolling deploys |
New replica is healthy and serving before the old one stops; zero-downtime by default |
| Alertmanager → Discord + email | Two independent channels; alert latency under 90 s from failure to notification |
| OpenTelemetry + Jaeger tracing | Trace ID flows Nginx → app → DB on every request; slow spans visible in Jaeger without guessing |
| Loki + Promtail log aggregation | Logs queryable in Grafana by level, endpoint, or trace ID — no SSH required |
| Trivy CVE scanning on every image build | Docker image scanned for known vulnerabilities before being pushed to GHCR |
Continuous Deployment
The full CI/CD pipeline works as follows:
- PR opened →
dev— unit tests (174, 91% coverage), load tests (500 VU k6), and ruff lint all run automatically; merge is blocked until all 3 pass - Merge to
main—deploy.ymltriggers, SSHs into the production DigitalOcean droplet, pulls the latest code, rebuilds Docker images, and polls/healthuntil the app is confirmed healthy - Health gate — if the app doesn’t pass its health check within 30 seconds, the workflow fails and the old containers keep running
- Concurrency lock — only one deploy runs at a time, preventing race conditions from rapid merges
Due to budget constraints, we run a single DigitalOcean droplet for production — there is no separate dev or staging VM. To compensate, the CI pipeline acts as our staging gate: every PR must pass the full test suite, load tests, and lint checks against a real Postgres + Redis stack inside GitHub Actions before code ever reaches the production server. This means broken code is caught before it touches the droplet, not after.
Zero-Downtime Deploys
Deploys never take the service offline. Docker Compose is configured with order: start-first and 2 replicas behind Nginx:
docker compose up -d --buildstarts building the new image- Docker spins up a new replica with the updated code
- The new replica passes its health check (
/health→ 200) - Docker stops the old replica
- Repeats for the second replica
At no point are zero replicas running. Nginx routes traffic to whichever replicas are healthy. Users experience zero downtime during the entire rollout. If the new image fails to start or the health check never passes, the old containers keep serving — the deploy workflow exits non-zero and alerts the team via GitHub Actions.
Post-Testing Improvements
URL Format Validation (added post-testing): original_url is now validated to require a valid http:// or https:// scheme with a non-empty host, using urllib.parse.urlparse. Discovered during dashboard demo testing where https:/github.com (single slash) was accepted — now returns 400 with {"original_url": "original_url must be a valid URL starting with http:// or https://"}.
🏗️ Architecture Decisions & Trade-offs
| Decision | What we chose | What we gave up | Why it’s worth it |
|---|---|---|---|
| Single droplet, no staging | One DigitalOcean VM runs production | No isolated staging/dev environment to catch env-specific bugs | Budget constraint — compensated by running full integration + load tests against real Postgres/Redis in CI; broken code is caught before it touches prod |
| SSH-based deploy over K8s/ECS | deploy.yml SSHs in, pulls, rebuilds |
No container orchestration, no blue-green at the infra level | Simple, fast, zero vendor lock-in — start-first rolling deploy gives us zero-downtime anyway; appropriate for a single-server setup |
| Docker Compose over Kubernetes | Single docker-compose.yml defines the full stack |
No auto-scaling across nodes, no service mesh, no pod-level health routing | Massively simpler to operate, debug, and reason about; horizontal scaling handled by the autoscaler script + replica count; right-sized for current traffic |
| Redis as cache, not primary store | Redis caches hot reads; Postgres is the source of truth | Cache misses hit Postgres directly (slightly higher latency) | Circuit breaker means Redis failure causes zero 5xx errors — reads fall through to Postgres transparently; no data loss risk from cache eviction |
| Gunicorn sync workers over async | Sync workers behind Nginx | No async I/O (WebSockets, long-polling not native) | URL shortener is request/response — sync workers are simpler to debug, profile, and reason about; Nginx handles connection pooling and buffering |
| Coverage floor (70%) over 100% target | CI enforces --cov-fail-under=70; actual is 91% |
Not chasing 100% coverage | Diminishing returns past ~90%; the gap tests cover the branches that matter (error handlers, edge cases); time spent on the last 9% is better spent on chaos tests and load tests |
| PR checklist over automated enforcement | Human-verified checklist on every PR | Relies on contributors checking boxes honestly | Encourages ownership and review culture; automated gates (CI checks) still block merge if tests/lint fail regardless of what boxes are checked |
| Alertmanager over PagerDuty/Opsgenie | Self-hosted Alertmanager → Discord + email | No on-call rotation, no escalation policies, no phone alerts | Free, no vendor dependency, under 90s alert latency; appropriate for a hackathon project without a formal on-call team |
Strengths of this architecture
- Reliability without complexity — 2 replicas, restart policies, circuit breakers, and chaos tests give us production-grade resilience from a single
docker-compose.ymlwith no Kubernetes overhead - CI as the staging environment — every PR runs 177 tests, 500-VU load tests, and lint checks against real service containers; code is battle-tested before it ever touches the server
- Zero-downtime by default —
start-firstrolling deploys + Nginx health routing mean users never see a deploy in progress - Full observability stack — Prometheus metrics, Grafana dashboards, Loki logs, Jaeger traces, and Alertmanager notifications give us complete visibility without any third-party SaaS
- Graceful degradation — Redis goes down and the app keeps serving from Postgres with zero errors; a replica dies and Nginx routes around it; bad input returns clean JSON instead of stack traces
- Everything is automated — CI gates block bad merges, deploys run on merge with health checks, chaos tests run inject → alert → restore → verify with no manual steps, and alerts fire within 90 seconds of a failure